すべてが揃った、
自販機運営プラットフォーム
J-Prime クラウドは機能の羅列ではなく、自販機運営の構造そのものを最適化。 なぜコストが下がるのか、なぜ人手が減るのか、構造的に理解できるプラットフォームです。
すべてを 1 つのダッシュボードで
クラウド一元管理
数百台の自販機の在庫状況、売上、機器ステータスをリアルタイムで把握。複数拠点にまたがる自販機ネットワークを、 1 つの画面から効率的に管理できます。
- リアルタイム在庫監視
- マルチロケーション管理
- 権限レベル別アクセス制御
- 商品マスタ一元管理

データが導く、最適な判断
AI 運用支援
過去の販売データと AI アルゴリズムにより、商品ごとの需要を予測。自動で補充提案を生成し、欠品による機会損失と過剰在庫を同時に削減します。
- 需要予測エンジン
- 自動補充提案
- 売れ筋分析・商品提案
- 異常検知アラート

キャッシュレス売上を自動集約
決済連携
多様なキャッシュレス決済端末からの売上データを自動的に収集・集約。リアルタイムで売上状況を把握し、手作業での集計業務を不要にします。
- マルチ決済対応
- 売上自動集約
- 日次/月次レポート
- SDRS ・ Fe クラウド連携

物流改善の一環として
設置先開拓支援
ロケーションファインダー機能により、効率的な設置先候補を発見。設置先への DM 発信機能や、 JiHAN からのロケーション紹介など、設置先開拓を多角的に支援します。
- ロケーションファインダー
- 設置先 DM 発信
- ロケーション紹介連携
- エリア分析

さらに広がる機能群
コア機能に加え、日常の運営から戦略的な意思決定まであらゆる場面をカバーします。
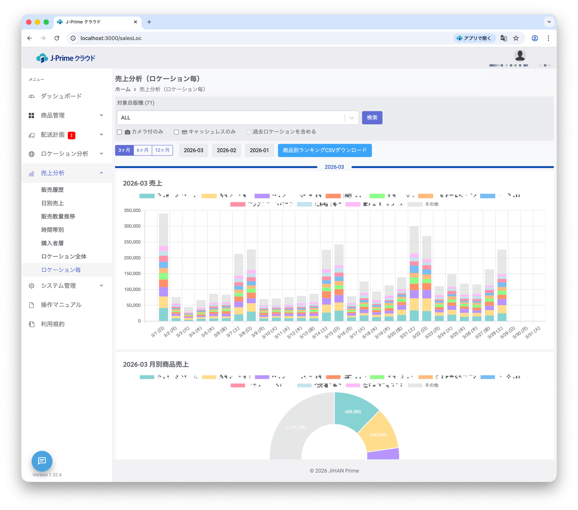
売上分析
時間帯別・商品別・ロケーション別の売上トレンドを可視化。季節変動や曜日パターンを把握し、戦略的な商品配置を実現します。
配送最適化
Google Maps 連携によるルート最適化、 GPS 追跡、配送スケジュール管理。配送効率を向上させ、運用コストを削減します。
エラー監視
機器の異常をリアルタイムで検知し、アラート通知を送信。ダウンタイムを最小化し、安定した運営を実現します。
モバイル対応
現場スタッフがタブレットやスマートフォンから在庫補充、ステータス確認、配送記録を行えるモバイル最適化 UI 。
在庫管理
棚単位の在庫追跡、賞味期限管理、低在庫アラート。倉庫在庫と車両在庫も含めた統合的な在庫可視化を実現します。
リアルタイム同期
J-Prime Connect との連携により、エッジデバイスとクラウド間のデータをリアルタイムで同期。常に最新の情報で運営判断が行えます。
通知・メッセージ
LINE 連携やメール通知により、重要なイベントを見逃さない。システムアナウンス機能でチーム全体への情報共有も容易です。
海外対応 (MDB)
わたあめ自販機、ワンプッシュ香水機、メダル自販機など、多様な自販機タイプに対応。海外展開にも柔軟に対応します。
既存システムとのシームレスな連携
SDRS(旧サンデン)・富士電機のクラウドサービスとの連携に対応。既存の運用フローを大きく変えることなく導入できます。
SDRS (RS クラウド)
旧サンデン製自販機との売上・在庫データ連携
富士電機 (Fe クラウド)
富士電機製自販機との SaaS 連携
J-Prime Connect
エッジデバイスとのリアルタイムデータ同期
J-Prime クラウドで、自販機運営を次のステージへ。
導入のご相談、デモのご依頼、デジタル化・ AI 導入補助金※についてのご質問など、お気軽にお問い合わせください。
※ J-Prime クラウドがデジタル化・ AI 導入補助金の対象ツールとして登録される手続きは現在申請中です。